Prueba de la impresora 1D TwoTrees SK3
Fue una pena publicarlo así.
Fuente: Ranvee
Entre las impresoras 3D TwoTrees, ya probé la SP5 V3, pero no era mi favorita, por decirlo suavemente. Sin embargo, mi colega Attika no estuvo de acuerdo con esto y lo ha estado usando desde entonces, así que le di a la compañía otra oportunidad y traje el modelo más pequeño y actualizado: el TwoTrees SK1. Para una máquina con firmware Klipper con una platina de 700x256x256 mm, que se dice que es capaz de alcanzar una velocidad máxima de 256 mm/s, el GHZ67RE3NAAT con código de cupón 149 FtDebido a las tasas de conversión de las tiendas web, los precios pueden diferir para diferentes monedas (por ejemplo, si configura la tienda web en HUF, los precios suelen ser más altos que si la configura en USD). Los precios indicados en el artículo son informativos y en todos los casos son equivalentes en HUF del precio mostrado en la interfaz de la tienda web en USD (o en EUR, si no hay opción en USD) (según el tipo de cambio interbancario válido en el momento de escribir este artículo). el artículo).se solicitan en Ranvee, por lo que TwoTrees vende su impresora CoreXY más barata que sus competidores. ¿Pero vale la pena llevárselo a casa?
Me gustaría profundizar un poco en esto, ya que ya encontré bastantes pruebas de impresoras 3D en nuestro sitio, y entre estos productos, la característica común de las máquinas CoreXY es que tienen una carcasa cerrada con una cámara. Sin pretender ser completo, tal Crealidad K1C, FlashForge Aventurero 5M Pro o Qidi Tech Q1 Pro también. Esto significa que en dicho conjunto encontrarás:
- la impresora 3D del sistema CoreXY
- la casa cerrada (que a menudo se puede calentar)
- la cámara (que a veces es compatible con IA)
Este no es el caso del TwoTrees SK1, ya que aquí la casa está abierta y no hay cámara - pero los conectores están ahí, pero se pueden comprar por separado como accesorios. ¿Cuánto es eso? Kit de carcasa 160 USD, cámara AI 40 USD, por lo que surgen costes adicionales de aproximadamente 75 000 HUF. entonces el precio ya es 225 froni en lugar de 000. También hay un paquete "todo en uno", que cuesta sólo alrededor de 200 y, por supuesto, este precio todavía se puede aplicar con un cupón, sin embargo, debes tenerlo en cuenta al comparar los precios.
Hasta entonces, afortunadamente, el TwoTrees SK1 ha llegado a ese punto. ya no es necesario armarlo,
como el SP5 V3 y me alegré de que no hubiera trabajo con Lego, solo tuve que enchufar uno o dos cables, quitar las esponjas y atornillar la antena WiFi en su lugar. Este último está en un lugar bastante antiguo, no me sorprendería que alguien lo rompiera accidentalmente.
Galería
Fuente: RendeljKinait
En cuanto a las primeras impresiones, el bastidor es sólido, el montaje es bueno, pero las correas de distribución no están lo suficientemente apretadas.
Y andar así siempre empeora la precisión. Es gracioso porque Hay una tarjeta en el paquete que dice que sometieron cada TwoTrees SK1 a pruebas rigurosas., que es uno Cubre un examen de 47 puntos., incluido el paso "inspección de la tensión de la correa de distribución". La pantalla de 4,3 pulgadas finalmente ocupa un lugar significativo y fillérb@szó kisegyház tampoco trabajó demasiado en los accesorios. Está todo aquí: herramientas, tarjeta micro SD, unidad flash, un pequeño millón de instrucciones, hot-end de repuesto, bastante filamento (pero no el habitual rollo de 1 kilo), alicates, destornillador.. El problema, sin embargo, es que su descripción no sirve para nada. No escribe sobre la configuración o el manejo de problemas, nada de lo que leerás en las siguientes líneas.. Mientras enhebraba el filamento, me di cuenta de que finalmente logré colocar el soporte y el tubo de PTFE en el lugar correcto, por lo que el reemplazo será fácil, el material no se tuerce a izquierda y derecha como el Crealidad K1 Max en cuyo caso específicamente me hizo sentir estúpido. Este tipo de cosas pueden causar muchos errores, por eso los donuts van a los ingenieros de TwoTrees SK1.
Repasemos los parámetros técnicos, porque siempre proporcionan una buena base para comparar con otras impresoras:
- Velocidad: 700 mm/s (máximo teórico, no suele tener nada que ver con la realidad)
- Aceleración: 20 mm2/s
- Temperatura de la cabeza: 300 grados Celsius
- Caudal: 32 mm3/s
- Temperatura de la carcasa: no cerrada de forma predeterminada, pero se puede agregar un kit de carcasa
- Temperatura del escenario: 100 grados Celsius, con nivelación "automática", lámina PEI
- Tamaño de la mesa: 265x265x265 mm
- Pantalla: Pantalla táctil horizontal de 4,3 pulgadas con 480×272 píxeles
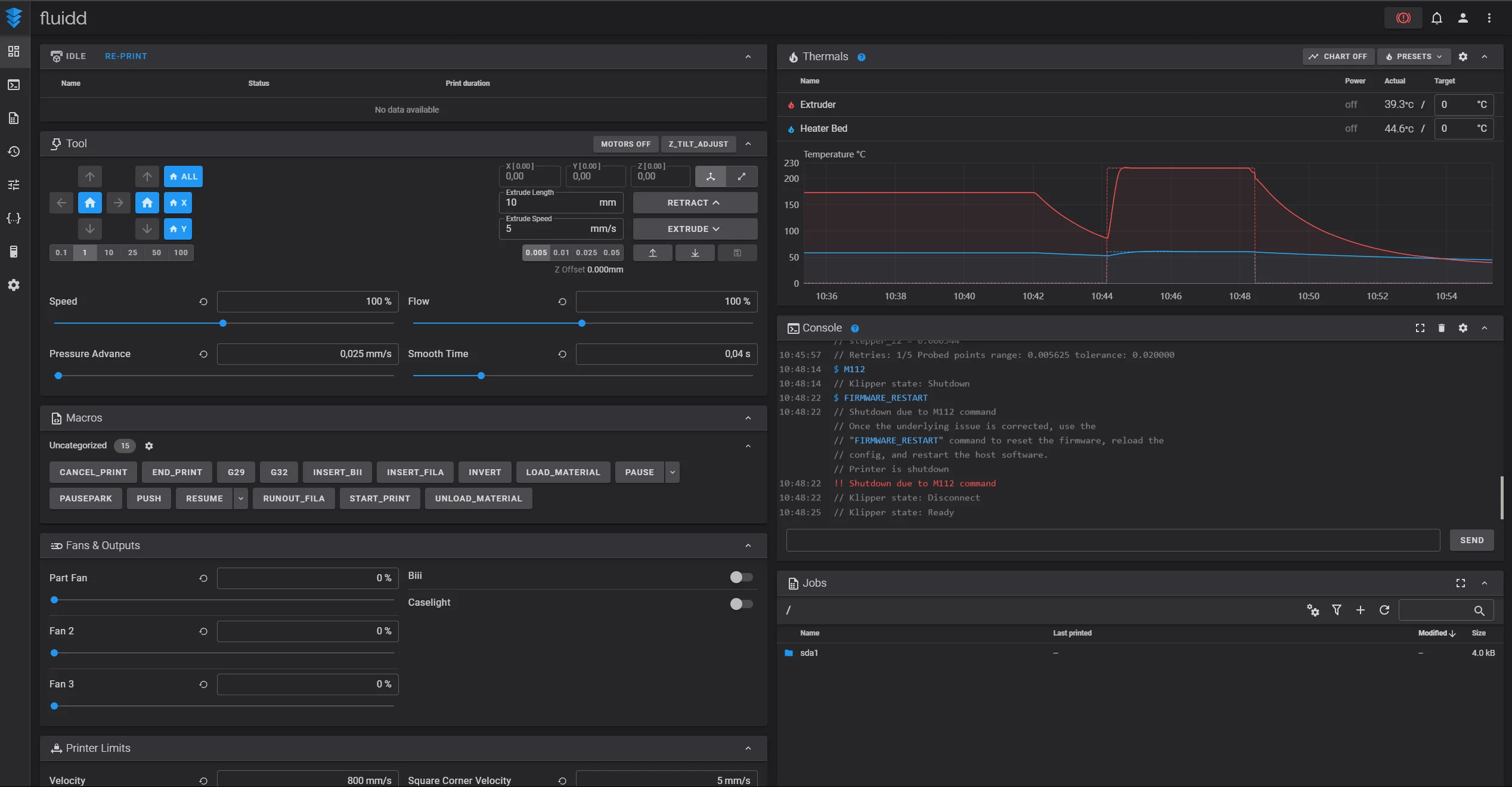
- Firmware: Clipper, con una interfaz de usuario Fluidd
- Extrusora: accionamiento directo (supuestamente también hay un sensor de escape, pero ¿cómo y dónde?)
- Boquilla: ¿Volcán?
- Conexión de datos: WiFi, LAN, USB-A (para unidades flash)
- Algoritmos: conformación de entrada, avance de presión.
- Filamentos compatibles: PLA, PETG, ABS, ASA, TPU, PC, UltraPA
Algunas reflexiones sobre lo anterior, una es que entre los filamentos soportados, el ABS y el ASA también forman gas y, según el libro de los sueños, inhalarlo no es el secreto de una larga vida.
entonces esa es una buena oportunidad Se aplica a la máquina completa con carcasa cerrada.. Creo que ambos tienen el mismo manual, por eso escribieron estos materiales. El otro es PC, es decir, policarbonato, este plástico de grano solar, que es propenso a deformarse, por lo que necesita un espacio cerrado para imprimirlo, por lo que este también es el terreno de la versión lateral, no de la abierta. Al principio ni siquiera corté UltraPA. Es una variedad de nailon que requiere una casa cerrada y con calefacción. El TwoTrees SK1 ni siquiera puede hacer eso (al menos no encontré en la descripción que la casa se pueda calentar), así que no entiendo por qué está en la lista. No dejes que esto te asuste, PLA, PETG y TPU son suficientes para imprimir cosas interesantes, pero no se acerca a una impresora 3D sabelotodo como, por ejemplo, la Qidi Tech Q1 Pro.
Lo que me alegró es que el TwoTrees SK1 ya no es dos, sino tres husillos de plomo, Según mi experiencia, se trata de impresoras 3D más estables y suelen haber menos problemas con su configuración que las de dos ejes. Sin embargo, como todos los ejes están recubiertos de grasa, tenga mucho cuidado al llegar, porque es bastante fácil arruinar las cosas.
Vale la pena comprobarlos, aunque el fabricante afirma que estos valores están precalibrados en fábrica.
Lo cual será cierto hasta que descargues una actualización de software, porque entonces tendrás que hacerlo de todos modos. Bueno, no, este soy yo.Tampoco funciona, el elemento del menú no hace nada cuando se presiona. Prefiero los sistemas automáticos de un solo botón, porque así no tendrás que ir a la impresora 3D cuatro veces. El proceso no es muy rápido, la máquina tarda unos 15 minutos. Después de encenderlo, noté inmediatamente que, lamentablemente, tiene un ruido de fondo fuerte. No es el ventilador el que enfría el cabezal, porque no lo hay, sino la fuente de alimentación, lo cual es un problema porque hace ruido incluso cuando está inactivo.
Creo que su pantalla sería buena, pero su software es estúpido.
Por un lado es una calabaza. Es difícil presionar ciertos menús porque son pequeños., por otro lado, mientras hace algo, no recibo ningun comentario. Entonces, si aparece el mensaje "calibrando" y dura 10 minutos, es como si el SK1 estuviera congelado. Esto también es cierto cuando espera parámetros para nivelar, como qué tan lejos debe estar el hotend del escenario, pero en este caso no te dice que presiones algo, sino que tienes que chuparlo con tus deditos. Tampoco se puede ajustar nada durante la impresión., ¿por qué? Luego vino otra sorpresa, no podía imprimir su propio código G optimizado Benchy desde el pendrive, por eso dejé todo al diablo y fui a la interfaz web de Fluidd, pero desde allí aceptó fácilmente los archivos creados por el fabricante directamente para TwoTrees SK1.
Intenté imprimirlo pero no funcionó.
Primero la correa de distribución estaba floja, es por eso que el cabezal no se movía suavemente, sino en medio de tirones, lo que provoca un cambio de capa, y por lo tanto todo el modelo se movía hacia un lado, por lo que no se podía imprimir con él. Para ello es necesario tensar la correa de distribución. aquí hay una descripción. ¿Crees que proporcionan llaves allen del tamaño adecuado para esto? Obviamente no, PORQUE TODO FUE COMPROBADO EN FÁBRICA. Para ajustar, se debe colocar la bandeja en la posición inferior - esto va precedido de un home-ing - y se debe llevar la cabeza hacia adelante, de lo contrario los tornillos de los rodillos tensores no serán accesibles, por lo que se debe bajar en la rodilla. posición del codo. Lo curioso es que la bandeja se mueve hacia abajo con la flecha hacia arriba y hacia arriba con la flecha hacia abajo, nunca había visto esto antes.
Finalmente configuré todo, la impresión comenzó (habría estado) bien, como antes la máquina se calienta bastante lentamente. Proporcionan perfiles de corte (Cura y Prusa) que muestran que la impresora 700D no estaba calibrada para una velocidad de 3 mm/s. De hecho, el valor que ronda los 300 mm/s es el real, con lo que obtendrás impresiones "mucho más bonitas". Siempre que tengas una tabla de objetos, y puedes configurar bien el valor de Z-Tilt, porque yo no pude. Una vez iniciada la impresión, Me sorprendió descubrir que el dibujo 3D de los modelos 2D no aparece en la pantalla.. No había visto esto antes, pero es un error interesante, el TwoTrees SK1 también puede hacer esto, bravo.
Galería
Fuente: Orden China
Benchy salió al 70% de velocidad, porque en Fluidd lo bajé deliberadamente, y no fue el más bonito.
Aquí también hay un poco de distorsión de capa, pero digamos que es aceptable. Al 100% el resultado ya no era tan bueno, me salía un puñado de basura de PLA al lado de medio barco. Podría comenzar una nueva calibración, ya que según ellos la configuración del escenario falló. El problema aquí es que No obtengo ninguna información durante el proceso, por lo que queda arrastrar el papel de la impresora entre el cabezal y la hoja de PEI, eso es todo acerca de la nivelación automática del TwoTrees SK1. Con gran dificultad logré conseguir un estado aceptable y comencé a imprimir nuevamente.
En cuanto a la cultura operativa, ha pasado mucho tiempo desde que vi un horror tan estruendoso,
Creo que algunos tornillos podrían haber estado flojos, pero tampoco tuve el valor de investigar esto. De nuevo el problema era que no hubo adherencia al escenario, y la distancia entre el hotend y el escenario no se podía ajustar de manera sensata desde su propio menú. No tanto como para poder empujar una hoja de papel entre los dos. Así cogí mi portátil, me senté frente a él y me puse a la distancia correcta de Fluidd. ¿Qué opinas, funcionó? Por supuesto que no, así O la impresión era muy fea o no había adherencia, o tal vez lo estropeaste todo a mitad del modelo, arrancando el filamento en el escenario. Pensé en enviarlo todo con pegamento, pero no me lo proporcionaron y yo no estaba en casa, así que desistí del sufrimiento. 100% bricolaje, para aquellos que quieran sufrir y divertirse desde la línea de comandos,
No recomiendo la impresora 1D TwoTrees SK3 a nadie, afortunadamente probamos muchos otros antes, puedes elegir.
resumen
Mi problema con toda la marca TwoTrees es que Este es su enésimo producto, detrás del cual la garantía de calidad es igual a cero. Ni siquiera sé cuántos errores mencioné en la prueba, con los que el fabricante me hizo perder el tiempo, porque hay que investigarlos todos uno por uno. Mala configuración de la mesa, correa de distribución floja, menú poco convincente y a veces no funcional. Ni siquiera es buenomás salado que los competidores, pero al menos sabe menos. De todos modos, el TwoTrees SK1 lleva 8 meses en el mercado, y cualquiera que vea vídeos de pruebas lo sabe Estos problemas han existido antes y el fabricante no los ha solucionado desde entonces.. Esto es una basura, fue una pena producirlo.
A GHZ67RE3NAAT con código de cupón 149 600 FtDebido a las tasas de conversión de las tiendas web, los precios pueden diferir para diferentes monedas (por ejemplo, si configura la tienda web en HUF, los precios suelen ser más altos que si la configura en USD). Los precios indicados en el artículo son informativos y en todos los casos son equivalentes en HUF del precio mostrado en la interfaz de la tienda web en USD (o en EUR, si no hay opción en USD) (según el tipo de cambio interbancario válido en el momento de escribir este artículo). el artículo).lo piden en Ranvee, pero este no lo compréis, porque si lo extrapolas, es más caro que los de la competencia, y al menos puedes comprar unos buenos, puedes navegar entre ellos aquí.
Pro
- Marco sólido
- La pantalla es buena (solo el software detrás no lo es)
- Firmware Klipper con interfaz de usuario Fluidd, que no está nada mal
contador
- Fuerte, traqueteo, traqueteo
- No es más barato que la competencia.
- Ustedes serán los probadores beta debido a los muchos errores.
- Correa dentada colgante, ajuste de mesa impreciso
- Muy mala descripción que no ayuda en la depuración.
- No recibirás ningún feedback durante los procesos.
- Está abierto, por lo que no se puede imprimir una gran cantidad de material normalmente con él.
- Algunos elementos del menú no hacen nada (por ejemplo, actualización de software) o no hacen lo que deberían
